AUDIO TUBES | GERMAN TUBE HIFI | MY EQUIPMENT | CONTACT | ON EBAY

 
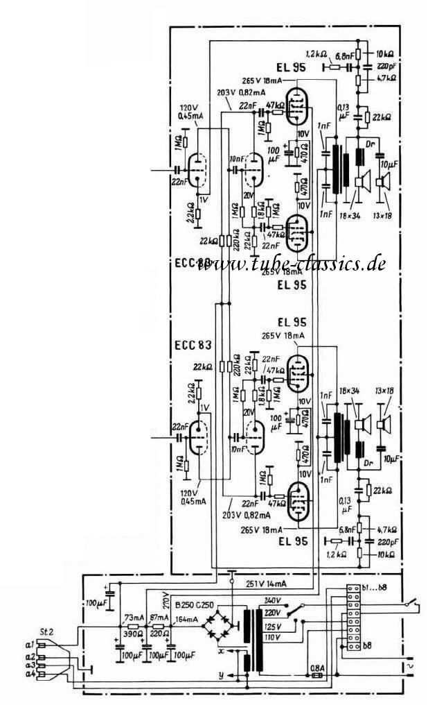
Telefunken amp from the Concerto 2430
                   
    Tube Classics Röhrenendstufe Röhrenverstärker amp Telefunken 2430 2550 Röhrenradio Musiktruhe  

   This amp block can be found in different big Telefunken tube radios.

  It works and sounds very, very nice! It uses 2 ECC83 tubes and 4 EL95 tubes and the power output is about 7 watts into 4 Ohms.

 

  In some units it is necessary to to put two wires in the fifth socket to make the speaker jacks work.

 

 
           
     

  The output transformers are of very fine quality. The bandwidth of this amp is better than from many other amps of this age.

 

  Watch the frequency response on the picture below - very good!

 

  A good mod is to improve the filter caps with MP capacitors.

 
           
       
           
     

 
           
       
           

 

           

BACK

TOP OF THIS PAGE

HOME